Âé¶¹´«Ã½


      














    

Projektmanagement-Software

Ein zentrales Datenmanagement f¨¹r die erfolgreiche Projektabwicklung

Âé¶¹´«Ã½ gibt Ihnen die Sicherheit, Projekte effektiv zu managen?¨C mit Echtzeit-Einblicken in Budgetierung, Ressourcenplanung, Statusverfolgung und Fertigstellung.

Dashboard der Projektmanagement-Software mit Diagrammen zum Durchschnittsertrag nach Projektrolle und -auslastung.
Dashboard der Projektmanagement-Software mit Diagrammen zum Durchschnittsertrag nach Projektrolle und -auslastung.

Ihre Vorteile

Analysieren Sie die Erfolgsfaktoren Ihrer Projekte und Teams

Âé¶¹´«Ã½ Projects verbindet Finanzmanagement, Âé¶¹´«Ã½ Services CPQ, Spesenabrechnung und Zeiterfassung nahtlos in einer einzigen L?sung. Damit k?nnen Sie h interne und fakturierbare Projekte ganz einfach planen, zuweisen, dokumentieren und verwalten. Das Ergebnis? Zufriedenere Kunden und Mitarbeiter.?

KERNFUNKTIONEN
  • Projektmanagement
  • Ressourcenmanagement
  • Projektkostenzurechnung
  • Projektbudgetierung
  • Projektfakturierung
  • Bilanziell aktivierbare Projekte
  • Projektanalysen

?Mit Âé¶¹´«Ã½ sehen wir, wie jedes Projekt abl?uft, und k?nnen die richtigen Mitarbeiter mit den entsprechenden Kompetenzen einstellen.¡°

Die besten Talente f¨¹r die passenden Projekte im richtigen Moment

Der Erfolg eines jeden Projekts h?ngt von der Auswahl geeigneter Talente ab. Vertrauen Sie auf die datengest¨¹tzte Personalbesetzung mit Âé¶¹´«Ã½.

Dashboard mit einer Tabelle der Mitarbeiterallokationen und einer Anzahl von Mitarbeitenden, die Beachtung erfordern
Mitarbeiterinnen und Mitarbeiter auf Basis ihrer Kompetenzen zuweisen

W?hlen Sie geeignete Talente anhand von Kenntnissen, Kompetenzen, T?tigkeitsprofilen, Verf¨¹gbarkeit, fr¨¹herer Projekt-Performance und weiteren Faktoren aus.

Verschaffen Sie sich einen ?berblick ¨¹ber Ihren Personalbedarf, vergleichen Sie Mitarbeitende, prognostizieren Sie den Ressourcenbedarf und werben Sie Spitzenkr?fte an?¨C alles zentral in einer L?sung.

Ihr Team m?chte unbedingt wachsen. Âé¶¹´«Ã½ Talent Marketplace kann Ihren Mitarbeitenden helfen, neue Skills und Kompetenzen zu erwerben und ihre Karriere voranzubringen.

Projektmanagement-Hub aus Sicht eines Projektmanagers

Unkomplizierte Projektdokumentation

In Âé¶¹´«Ã½ k?nnen Sie Projektkosten erfassen, bilanziell aktivieren und analysieren?¨C ganz ohne Integrationen. Da Projekte in derselben L?sung wie Finanzen, Serviceangebote, Ausgaben und Personaltransaktionen abgewickelt werden, werden alle Kosten nativ erfasst und stehen somit f¨¹r Buchhaltung und Reporting zur Verf¨¹gung.

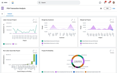
Screenshot des Projekt-Dashboards mit Datentabellen zur Transaktionsanalyse, einschlie?lich Arbeitskosten pro Projekt, Gewinnspanne nach Kunde sowie Gewinnspanne nach Projekt.

Zentralisiertes Projektmanagement

Nie zuvor war Projektmanagement ein so nahtloser Prozess. Âé¶¹´«Ã½ bietet Ihnen einen zentralen Hub mit wichtigen Informationen und Visualisierungen, sodass Sie im Handumdrehen den Projektstatus abrufen und entsprechende Ma?nahmen ergreifen k?nnen. Mit Âé¶¹´«Ã½ Assistant k?nnen Mitarbeiter ganz einfach Projekte im Blick behalten und sich ¨¹ber die neuesten Entwicklungen informieren.?

''

Analysieren Sie Ihre KPIs und werden Sie aktiv

Âé¶¹´«Ã½ bietet Ihnen einen umfassenden ?berblick ¨¹ber Projektstatus, -auslastung, -spesen, -zeit und vieles mehr. Ausgehend vom Portfolio lassen sich all diese Kennzahlen bis auf Transaktionsebene zur¨¹ckverfolgen?¨C sowohl auf Desktop-PCs als auch auf Mobilger?ten. So k?nnen Sie Ihre KPIs im Blick behalten und Erkenntnisse in praktische Ma?nahmen umwandeln.

  • Projektertrag

  • Projektausgaben

  • Projektrentabilit?t

  • Ressourcenkapazit?t

  • Ressourcenauslastung

Entdecken Sie, was wir f¨¹r Ihren Erfolg tun k?nnen.

Sind Sie interessiert?
Kontaktieren Sie uns.