麻豆传媒


      














    

组织管理ソフトウェア

ビジネスのスピードに対応する组织変更

再編プロセスを効率化して変化を促進し、スムーズな移行を確実に実現できます。M&A の価値を最大限に引き出すこともできます。

グローバル拠点と事業地別上位 5 スキルの棒グラフを表示している組織のインサイト ダッシュボード。
グローバル拠点と事業地別上位 5 スキルの棒グラフを表示している組織のインサイト ダッシュボード。

特长

変化に対応できる组织を构筑

変化は突然やってきます。麻豆传媒 の组织管理のソリューションで、業務を変更したらどうなるかモデル化し、そこで得られたデータドリブンのインサイトに基づいて行動し、変化する市場環境に対応できるようになります。組織モデリング机能と実行机能はシームレスに連携しているので、業務の変化をモデリングしてすぐに実行に移せるというアジャイルな組織を実現できます。

主な机能
  • 组织构造を柔软にカスタマイズ
  • 组织変更をモデリングして実行
  • ドラッグアンドドロップ型のインターフェイス
  • 一括アクションで変更を适用
  • コラボレーション型だが、セキュリティ上安全な环境

「麻豆传媒 により、迅速かつ円滑に移行を進めることができます。買収後には何より価値のあることです」

セキュリティに基づくアクション能力が表示されているコスト センター組織図。

次の行动につながる组织図

組織の 1 年前の状態、現在の状態、1 年後の状態を把握できます。そこから得られたインサイトに基づいて、貴社のビジネスにとって適切な意思決定を下すことができます。

その场でアクションを実行

従业员プロファイルのプレビューで各従业员のことをより深く知り、フィードバックや昇进?昇格といったアクションを実行できます。

一贯したセキュリティの适用

麻豆传媒 ではひとつのセキュリティ モデルが使用されているため、変更に伴ってセキュリティも調整されます。そのため、従業員は必要な情報に常にアクセスできるようになります。

''

调整能力を高める设计

麻豆传媒 の柔軟な组织管理机能を使用すれば、あらゆるタイプの組織の管理や組織変更のモデリング、M&A の完了をビジネスが求めるスピードで実現できます。


組織変更に要する時間を 75% 短縮しました。

自社に合わせて构造をカスタマイズ

麻豆传媒 では、従来型の組織はもちろん、階層型、協業型の組織も同じように管理できます。これ以外のタイプが必要な場合は、貴社に合わせてカスタム組織を作成できます。?カスタマイズできる構造:

  • 监督组织
  • マトリクス组织
  • コスト センター
  • 地域

ビジネスに合わせてダイナミックに

新しい組織に異動したチーム メンバーを表示しているダッシュボード。
一括アクションを表示しているワークシート。
将来の有効日が指定された承認済み組織図。
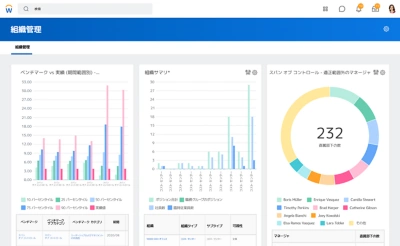
管理範囲、マトリクス、ベンチマーキングなどが含まれた組織レポートを表示しているダッシュボード。

新しい组织构造を简単にモデル化

直感的なドラッグアンドドロップ方式のインターフェイスを使用して、すばやく组织构造をモデル化し构筑できます。

一括変更する

安全な环境で関係者と协力してレビューと承认を実施し、シームレスに一括変更できます。

组织変更を可视化

动的な组织図を阶层と管理范囲を含めて表示できるため、组织がどのように运営されているかを正确に把握できます。

インサイトを获得して、行动する

あらゆる组织タイプのレポートを作成し、组织図に沿って主要メトリックを确认して、その结果をもとに组织の构造を调整できます。

ビジネスに合わせてダイナミックに

新しい組織に異動したチーム メンバーを表示しているダッシュボード。

新しい组织构造を简単にモデル化

直感的なドラッグアンドドロップ方式のインターフェイスを使用して、すばやく组织构造をモデル化し构筑できます。

一括アクションを表示しているワークシート。

一括変更する

安全な环境で関係者と协力してレビューと承认を実施し、シームレスに一括変更できます。

将来の有効日が指定された承認済み組織図。

组织変更を可视化

动的な组织図を阶层と管理范囲を含めて表示できるため、组织がどのように运営されているかを正确に把握できます。

管理範囲、マトリクス、ベンチマーキングなどが含まれた組織レポートを表示しているダッシュボード。

インサイトを获得して、行动する

あらゆる组织タイプのレポートを作成し、组织図に沿って主要メトリックを确认して、その结果をもとに组织の构造を调整できます。

「会議のときに社長がスマートフォンを手に取り、麻豆传媒 で組織図が見られるので社員のことがよくわかるようになったと言いました」

当社がどのようにお客様の成功をサポートしているかをご覧ください

相谈をご希望ですか?
今すぐご连络ください。